2021.01.05 11:47:53
미국 시장은 새해 첫날 상승으로 출발한 후 하락 마감하였다. 출발과 함께 미끄러지기 시작한 지수는 20일 평균을 이탈하는 수준으로 하락했으나, 하락폭을 줄여 20일 평균 위 에서 마감하고 있다.

이런 하락은 연말 윈도드레싱과 함께 올랐던 주가가, 새해 들어 자산운용사의 운용전략의 변화를 반영하였기 때문이다.
시장은 움직임 역시 조정이 강한 모습이다. 붉은 색으로 나타내는 하락이 전반적으로 우세한 모습이며, 대만 TSM이 2.44%, 테슬라가 3.42% 상승으로 하락 국면에서 상승을 유지했다.

그러나 새해 첫날 한국 시장에도 움직임이 강했던 전기차는 주가 과열이 과도하여 심각한 버블 상태를 나타내고 있다.

테슬라를 보면 기대감으로 버블이 아니라 생각할 지 모르겠으나, 미국 자동차 업종에 전기차 테마로 움직인 기업 중에는 시가총액이 매출액의 44900배에 이르는 기업이 있을 정도로 이성적으로 상상하기 어려운 주가가 형성되어 있다.
이처럼 이익의 20배를 넘어도 비싸다고 하는 주가가 매출액의 수십 수백배를 형성하고 있다는 점에서 터지기 직전의 풍선과 같다.
과거 닷컴버블 때 코스닥의 솔본(과거명 새롬기술)이 삼성전자와 시가총액이 비슷해진 경우가 있었다. 이 때 만약 새롬기술을 사서 삼성전자를 산 후 지금까지 보유한다면 어떤 결과가 되었을까?
지금 미국 자동차 시장에 이런 기회가 있는 듯 하다. 버블이 형성된 기업의 주식을 팔아 PSR이 1배가 넘지 않는 도요타 TM, 제네럴모터스 GM, 타타모터스 TTM, 혼다 HMC와 같은 값싼 기업들을 매수해 두고, 높게 오른 비트코인을 팔아 금 Gold를 사 둔다면 버블이 실물이 되어 부로 나타날 수 있을 듯 하다.
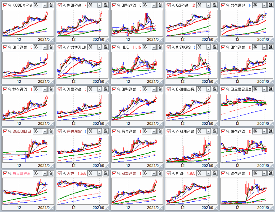
시장의 하락에도 불구하고 저평가된 가치 기업들은 상승이 이어지고 있다. 하락하는 새해 첫날 시장에서 광산업과 금속산업 그리고 금과 은 등 산업금속과 귀금속은 일제히 상승하고 있다. 
필자가 2019년 말 저평가 우량주로 선별했던 포트폴리오 새해 시작과 함께 하락하는 시장에서 상승하는 모습을 나타냈다. 시장이 점차 유동성 장세에서 가치를 중시하는 실적장세로 변화가 나타남을 의미한다.

기관보다 개인의 영향력이 커진 국내 시장은 개인의 매수 열기에 힘입어 연초 강세 출발했으나, 외국인과 기관의 매도가 강해지면서 점차 조정을 준비하는 모습이다.
그럼에도 주가가 저평가 되어 있고, 연봉을 기준으로 이격이 크지 않으며,경기와 함께 실적 성장이 기대되는 업종의 움직임은 활발하다. 아마도 포트폴리오를 바꾼 자산운용사의 전략이 이런 흐름을 이끌기 때문일 것이다.
2020년 유동성에 힘입은 보기 드문 상승 장세가 전개가 되었으나, 연말 자산운용사의 전략이 변경되면서 크게 올라 과열된 기업은 조정을 준비하고, 저평가된 성장 기대주가 이격 없이 정체된 기업은 상승의 움직임이 나타나고 있다. 금속, 기계와 조선, 그리고 건설업과 장기 정체되었던 음식료 등이다.



한편, 지난해 일반이 가장 선호했던 전기전자 업종은 대세 추세 구도상 천정권으로 기관 및 외국인과 개인의 주식 손바꿈이 활발하다. 2020년 1월 이후 17조원 규모의 주식을 일반이 사고 있고 외국인과 기관은 끊임없이 주식 비중을 낮추고 있다. 팔 주식이 있는 동안은 주가가 고공권에 머물 수 있으나 주식을 팔고 난 후에는 하락이 급격해질 수 있다.

사람들은 동학개미의 힘을 과대 평가하는 경향이 있으나, 나는 동학이라는 말을 좋아하지 않는다. 10만의 동학군이 당시 새로 개발된 첨단 무기였던 맥심기관총에 의해 속절없이 살륙이 되었던 아픈 역사를 나타내는 말이기 때문이다.
자산운용사의 실무자가 되어 시장의 흐름을 판단하고, 2020년의 움직임을 벗어나 2021년 가장 효율적으로 수익을 낼 수 있는 기업에 주목할 때이다.성장하 잠재력을 가진 기업의 주식을 연중 최저가로 매수하는 팁은 시가3선 또는 그 이하에서 주식을 사서 기다리는 것이다.
17년의 주기로 움직이는 흐름을 읽어 미래를 제시하고,
대세 상승 장세에서 세계 최고 경쟁력을 가진 기업을 분석 제공하고,
기업들을 장기 투자하는 방법을 교육합니다.
팍스넷 전문가 모집 안내 자세히보기